

據中國石油遼河油田官方消息5月24日,由沈鼓集團為其提供的雙臺子儲氣庫3號、4號電驅高壓離心式壓縮機組順利通過了連續72小時以上平穩運行,標志著遼河油田雙臺子儲氣庫國產注氣系統試運投產成功,使遼河儲氣庫群整體注氣能力從每天1400萬立方米提升到3000萬立方米,成為了全國注氣能力大的儲氣庫群。

本次遼河油田儲氣庫的注氣投產,啟用了由沈鼓集團為其研制的,也是國內首臺套電驅高壓離心式儲氣庫壓縮機組。單臺日處理氣量可達800萬立方米,為以往單臺進口往復式壓縮機的5倍,是目前國內儲氣庫使用的單臺處理氣量大、壓力等級高、工況復雜的國產電驅高壓離心式壓縮機。

沈鼓自控晟延公司的國產SY9000Plus系統在如此重要的國家戰略項目中實現我國首臺套電驅高速壓縮機順利投產起到了關鍵作用,實現一鍵啟機、串并聯負荷分配、自動并網等高難度控制,共同為天然氣調峰保供發揮了中國制造的大威力!

SY9000Plus控制系統

串、并聯負荷分配畫面

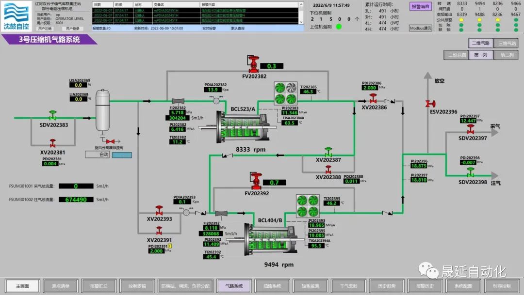
3號機氣路系統

4號機氣路系統
遼河油田儲氣庫項目投產成功,是沈鼓為國家在天然氣儲氣工程上新填的又一大國重器,解決了儲氣離心壓縮機“卡脖子”的現狀。成績的取得,得益于國家的日益強大,用戶對沈鼓的高度信任。沈鼓在70年的發展進程中,積累了豐厚的技術經驗,我們始終與廣大客戶一道,以先進技術助力客戶騰飛,共同為國家能源安全保駕護航。
信息延伸
遼河儲氣庫群是遼河油田負責建設的中國石油東北儲氣中心,是國家”十四五“重點工程。面對儲氣庫項目復雜的壓縮機工藝流程需要,單列兩套壓縮機設計成可串聯使用,也可并聯使用,操作可變量大,壓縮機出口壓力極高,且沒有任何可借鑒的調試操作經驗。在此情況下,為保證用戶順利投產,沈鼓集團堅定地承擔了用戶裝置的調試操作任務,踐行客服中心“卓越同舟系統服務方案”,由沈鼓集團主導調試試車,全權負責現場壓縮機及附屬裝置的操作調試。試車調試期間,沈鼓集團派出以集團首席技術專家汪創華帶隊,客服中心副總經理李洪升組織,由客服中心、研究院、透平設計院、自控公司、總裝車間組建的近20人的服務團隊,成功的完成了裝置的調試任務,得到了用戶高度贊揚!





